Shelly ontwikkelt een nieuw Solar Platform voor gebruikers van fotovoltaïsche (PV) systemen. In een recente forumpost op https://community.shelly.cloud/topic/13170-looking-for-testers-for-shelly-solar-platform/kondigde het bedrijf aan dat het op zoek is naar klanten om haar nieuwe oplossing te beta-testen voordat deze op grotere schaal wordt uitgerold.
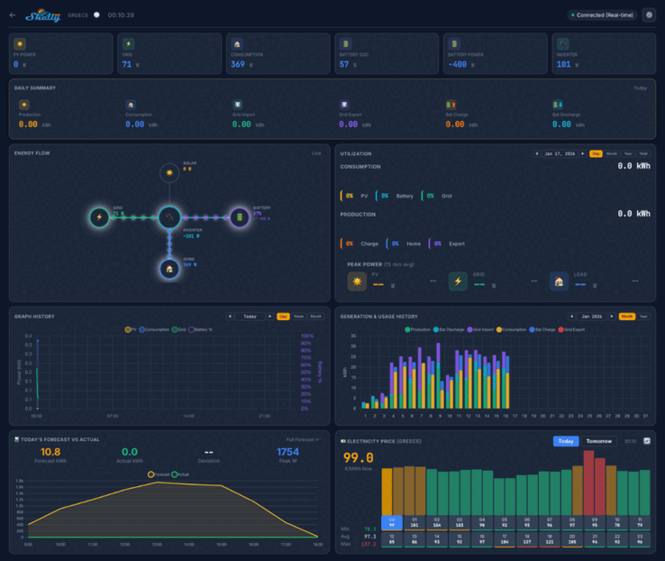
Schermafbeeldingen van het Shelly Solar Platform geven aan dat het dashboard voor thuisgebruik belangrijke statistieken zal tonen, zoals PV-vermogen, verbruik en batterijvermogen. Er zullen verschillende weergaven zijn, waaronder een dagelijks overzicht, een energiestroomdiagram en een achtergrond van het stroomverbruik. Daaronder ziet u een reeks grafieken en diagrammen gekoppeld aan historische en voorspelde statistieken, evenals een kaart met de locatie van uw installaties.
Bij de Shelly Solar Platform bètatest zijn 20 gebruikers betrokken. Zij moeten ten minste één PV-installatie hebben, met een minimale grootte van 10 kW, en ten minste één omvormer met ModBus-communicatie. Bovendien moeten de testers ten minste een beetje energie terug aan het net verkopen, en systemen met een accupakket hebben de voorkeur.
U kunt zich aanmelden voor de Shelly Solar Platform bètatest door te reageren in de community thread; details over de vereiste informatie kunt u vinden op het oorspronkelijke bericht. Succesvolle aanvragers krijgen een Shelly Pro 3EM(momenteel $128,99 bij Amazon) en een ModBus add-on toegestuurd, en krijgen ook een levenslang gratis abonnement op het Shelly Solar Platform. Op het moment van schrijven moeten de prijs van dit abonnement en de releasedatum van het platform nog worden aangekondigd.
Bron(nen)
Top 10 Testrapporten
» Top 10 Multimedia Notebooks
» Top 10 Gaming-Notebooks
» Top 10 Budget Gaming Laptops
» Top 10 Lichtgewicht Gaming-Notebooks
» Top 10 Premium Office/Business-Notebooks
» Top 10 Budget Office/Business-Notebooks
» Top 10 Workstation-Laptops
» Top 10 Subnotebooks
» Top 10 Ultrabooks
» Top 10 Notebooks tot €300
» Top 10 Notebooks tot €500
» Top 10 Notebooks tot € 1.000De beste notebookbeeldschermen zoals getest door Notebookcheck
» De beste notebookbeeldschermen
» Top Windows Alternatieven voor de MacBook Pro 13
» Top Windows Alternatieven voor de MacBook Pro 15
» Top Windows alternatieven voor de MacBook 12 en Air
» Top 10 best verkopende notebooks op Amazon
» Top 10 Convertible Notebooks
» Top 10 Tablets
» Top 10 Tablets tot € 250
» Top 10 Smartphones
» Top 10 Phablets (>90cm²)
» Top 10 Camera Smartphones
» Top 10 Smartphones tot €500
» Top 10 best verkopende smartphones op Amazon










